SCALE | 2025 年 10 月《大模型 SQL 能力排行榜》發佈

新聞
HongKong
57
06:07 PM · Nov 18 ,2025

一、本月導覽與核心看點

2025 年 10 月,SCALE 評測基準持續追蹤 AI 在專業 SQL 領域的最新進展。本月,榜單迎來了螞蟻百靈大模型團隊發佈的兩大 萬億級 參數的模型:Ling-1T 和 Ring-1T。

  • Ling-1T :螞蟻百靈大模型 Ling 2.0 系列的第一款旗艦模型。
  • Ring-1T :一款基於 Ling 2.0 架構的思考模型,也是全球首個開源萬億參數思考模型。

本期核心看點:

  • 新增模型評測 :首次引入螞蟻 Ling-1TRing-1T 模型。評測數據顯示,兩款模型呈現出清晰的能力分化:
    • Ling-1T 在「國產數據庫」轉換場景中表現突出,獲得滿分!
    • Ring-1T 在「SQL 優化 」和「SQL 理解 」維度展現了 更為均衡和穩健的綜合能力,總分均進入榜單上游。

二、評測基準説明

為保證評測結果的長期可比性和權威性,本月我們的核心評測基準與算法保持不變,繼續沿用 SCALE 自創立之初便確立的三維評測體系,確保所有模型與工具在統一、標準的測試環境下進行評估,以提供公正、可復現的評測結果。

  • SQL 優化:考察模型提升查詢效率與性能的意識和能力。
  • 方言轉換:考察模型在主流數據庫之間進行語法遷移的準確性。
  • SQL 理解:考察模型是否能精準解析複雜的查詢邏輯與用户意圖的能力。

本月所有新增模型均在此標準體系下進行評估。

三、焦點分析

專題一:Ling-1T 首次評測

發佈日期:2025-10-09

Ling-1T 作為 Ling 2.0 系列的首款旗艦非思考模型,在本月首次參評。其各維度總分分別為:

  • SQL 優化:62.5
  • 方言轉換:59.2
  • SQL 理解:59.4

評測結果顯示,該模型能力特點鮮明,在特定場景表現優異,但在複雜任務處理上仍存在明顯短板。

SQL 優化能力:62.5

Ling-1TSQL 優化 維度獲得 62.5 分。根據細分指標數據顯示,該模型在「邏輯等價」方面表現出色,以 84.2 分位列該項第 5 名。

然而,其在「優化深度 」上表現不足,得分僅為 51.1 分(排名第 17),同時「語法錯誤檢測 」得分也偏低(84.2分)(排名第 18),分析測評報告可見,模型將符合 MySQL 寬鬆模式的 GROUP BY 查詢誤判為有語法錯誤;對 UNION 查詢中 ORDER BY/LIMIT 的語法規則理解不準確。

核心缺陷 :模型缺乏對數據庫特定模式(如 MySQL 的 ONLY_FULL_GROUP_BY)和 SQL 標準/方言差異 的上下文感知能力,過度依賴教條式語法規則,無法根據數據庫配置靈活判斷語法正確性,導致在邊界情況下的誤判。這一系列分數表明,模型具備保障邏輯一致性的能力,但在應用深度優化策略和保障語法規範性方面仍有較大提升空間。

Ling-1T:SQL 優化維度評分

方言轉換能力:59.2

此維度得分呈現出顯著的能力分化(總分 59.2,排名第 17)。其最大亮點在於對國內數據庫生態的適配性 ,其「國產數據庫 」轉換子項獲得 100 分滿分(與 SQLShift 並列),展現了其在該特定場景下的卓越能力。

然而,模型在處理複雜遷移任務時表現掙扎。「大 SQL 轉換 」得分僅為 12.9分(排名第 20)。測評報告顯示,在複雜 SQL 方言轉換中,模型誤用不兼容語法(如保留 SET NOCOUNT ON、混用 DBMS_OUTPUT 等),且對控制流、遊標、異常處理等結構的語義理解不足,導致轉換後語法不兼容或邏輯不等價,這體現出模型對複雜結構化代碼的全局理解能力,以及對多方言語義差異的精確把握能力還有待提升。同時,其「邏輯等價 」(61.3分)和「語法錯誤檢測」(69.0分)得分中等,表明其在處理非國產數據庫的複雜轉換時,難以保證代碼的規範性。

Ling-1T:方言轉換維度評分

SQL 理解能力:59.4

該分數表明 Ling-1T 具備基礎的 SQL 解析能力。數據細分顯示,其在「語法錯誤檢測 」上表現突出,以 87.1 分的成績與 Claude 3.5 Sonnet 並列該指標測評的第 1 名。

然而,其在「執行準確性 」方面表現不佳,得分僅為 52.9 分(排名第 19),分析測評報告可見,模型在日期條件測評中易出錯,如 due_date < '2025-06-07' 的查詢中返回了 due_date='2025-06-10' 的記錄,明顯違反了條件。這類錯誤反映了模型在執行 SQL 查詢時,對日期比較的語義理解與嚴謹性不足。這是其主要短板之一。

此外,其「執行計劃檢測 」得分為 57.1 分,模型在執行計劃預測時,對 DDL 中未定義索引的字段錯誤預測了 keypossible_keys。例如查詢 WHERE fruit_name = 'Banana' 時,模型預測 key: "fruit_name"possible_keys: "fruit_name",但 DDL 中 fruit_name 字段沒有索引,反映出模型過於基於查詢模式推測出現誤判,在約束驗證能力和結構化解析與推理上仍有較大提升空間。

Ling-1T:SQL 理解維度評分

專題二:Ring-1T 首次評測

發佈日期:2025-10-14

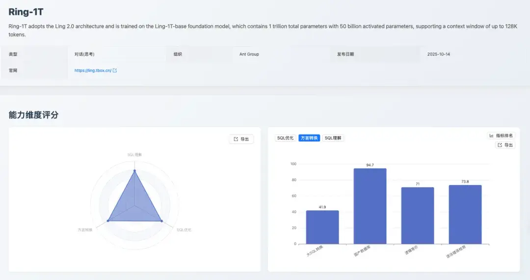
Ring-1T 作為基於 Ling 2.0 架構的萬億級參數思考模型,展現了比 Ling-1T 更強的綜合實力。其各維度總分分別為:

  • SQL 優化:70.5
  • 方言轉換:69.5
  • SQL 理解:78.1

能力表現更為均衡。

SQL 優化能力:70.5

該分數體現了模型在 SQL 優化方面的均衡能力。其「語法錯誤檢測 」獲得 100 分滿分(與 SQLFlash 並列),保證了優化後代碼的規範性與可用性。「邏輯等價 」得分為 84.2 分(排名第 6),表現優異。「優化深度」得分為 60.0 分(排名第 4),表明模型能夠應用常規的優化策略,但在處理複雜的查詢、進行深度重構以追求極致性能方面,仍有進步空間。

Ring-1T:SQL 優化維度評分

方言轉換能力:69.5

Ring-1T 在方言轉換維度獲得 69.5 分(排名第 11)。細分數據顯示,其在「國產數據庫 」轉換(94.7分)、「語法錯誤檢測 」(73.8 分,排名第 9)和「邏輯等價」(71.0 分)上均表現穩健。

其短板在於「大 SQL 轉換 」,得分僅為 41.9 分(排名第 12),模型在處理跨數據庫訪問(如 SQL Server 的 [server].database.schema.table)、控制流(如 GOTO 標籤跳轉)、錯誤處理機制(如 @@ERROR 檢查、BEGIN TRY/CATCH)、動態 SQL 執行(如 sp_executesql 參數綁定)等複雜結構時,存在語法混用、語義不等價、結構轉換不完整等問題。

核心缺陷 :缺乏對複雜結構化代碼的全局理解能力,以及對多方言語義差異的精確映射能力,導致轉換後的 SQL 在語法正確性或邏輯等價性上存在缺陷。相較於 Ling-1T 的 12.9 分,該分數有了顯著提升,表明其在處理「大 SQL 轉換」和保證代碼規範性方面具備更強的能力,使其成為一個更可靠的數據庫遷移工具。

Ring-1T:方言轉換維度評分

SQL 理解能力:78.1

得分 78.1 分,這是一個穩健的分數。其在「執行準確性 」上表現穩定(84.3分)。但其「執行計劃檢測 」(60.7分)和「語法錯誤檢測」(67.1分)得分偏低。

模型混淆了標準 SQL 語法與數據庫特定規則,將正確的標準語法誤判為錯誤(如 GROUP BY 中使用別名 category_prefixINSERT 子查詢 INSERT INTO table (SELECT ...)CREATE VIEW 中使用 HAVING 等),同時對複雜結構理解不準確,導致誤判和漏判並存,反映了模型對標準 SQL 規範的準確理解不足,以及對語法規則判斷的機械性。

Ring-1T:SQL 理解維度評分

四、專家點評

林春,中國太平洋保險數智研究院首席數據庫專家,OceanBase 客户專家委員會(OBCE)專家委員,獲得 OBCE 認證。獲得 Oracle OCM、PostgreSQL PCM、MySQL OCP 認證。墨天輪 MVP,中國數據庫技術大會(DTCC)演講嘉賓。

SCALE 2025 年 10 月《大模型 SQL 能力排行榜》的發佈,堪稱 AI 與數據庫協同領域的關鍵行業參照。其依託"SQL優化+方言兼容+SQL理解 "的三維測評框架,將大模型在數據庫場景的落地能力進行了體系化量化,尤其在 Ling-1T、Ring-1T 等模型的分項表現中,清晰呈現了自然語言與數據庫操作的適配差異,為企業級 AI+ 數據庫的技術選型提供了精準的能力標尺

這個榜單通過月度迭代的動態測評範式,既強化了對大模型數據庫能力演進的追蹤性,又以"細分場景得分+綜合能力排名"的形式,緩解了企業對大模型"泛能力強、垂直場景弱"的選型焦慮,這與當前數據庫向智能化、場景化演進的趨勢高度契合。它不僅為中小企業提供了低成本評估 AI 數據庫工具的參照標準,更倒逼大模型行業加速垂直能力優化 ------ 在 SQL 複雜查詢適配、多數據庫方言兼容等領域形成技術迭代

SCALE 榜單的價值在於以標準化測評姿態打通了大模型能力與數據庫需求的匹配鏈路,推動"模型能力評估-場景技術選型-落地效果驗證"全流程的理性化重構,為下一代智能數據系統的技術適配提供了極具實踐意義的行業範本。

我們可以看到,Ring-1T 模型在數據庫場景中的核心優勢場景包括:

  • 複雜 SQL 查詢生成:在多表關聯、嵌套子查詢等複雜 SQL 構建任務中表現突出(SQL 優化能力得分 70.5),可高效將自然語言需求轉化為高性能 SQL 語句。

  • 多數據庫方言兼容:適配 MySQL、Oracle 等主流數據庫的語法差異(方言兼容能力得分 69.5),能自動生成符合不同數據庫語法規範的操作語句。

  • SQL 語義理解與糾錯:對模糊需求、表述不規範的查詢指令,具備較強的語義解析與糾錯能力(SQL 理解能力得分 78.1),降低自然語言交互的精準度門檻。

  • 批量數據操作適配:在批量插入、更新等數據操作場景中,可生成高效且符合數據庫性能要求的 SQL 腳本,適配企業級數據批量處理需求。

五、總結與展望

隨着螞蟻百靈 Ling-1TRing-1T 兩款新模型的加入,SCALE 評測榜單已累計收錄超過 20 款業界主流 AI 模型及專業工具。本月評測清晰地展示了 Ling 2.0 系列兩款模型的特點:

  • Ling-1T 在國產數據庫適配上表現出眾,但在複雜任務處理上存在短板
  • Ring-1T 則展現了更均衡、更強大的綜合 SQL 處理能力,特別是在 SQL 理解和優化方面表現穩健

展望未來,SCALE 將繼續秉持客觀、嚴謹的原則:

  • 持續追蹤:我們將繼續追蹤並迅速引入業界前沿的大模型和 SQL 工具。
  • 深化場景:我們計劃引入更多維度的企業級真實應用場景,使評測結果更貼近實際生產環境。

一個開放、透明的評測生態需要社區的共同建設。我們誠摯地邀請國內外更多的模型開發者、數據庫工具提供商提交您的產品參與 SCALE 評測。通過在同一基準下與全球頂尖模型競技,不僅可以精準定位產品優勢與不足,更能提升品牌在開發者社區中的影響力。

即刻訪問 https://sql-llm-leaderboard.com/ranking/2025-09

查看完整榜單並聯系我們提交您的產品。

SCALE ------ 為專業 SQL 任務,選專業 AI 模型。

user avatar
0 位用戶收藏了這個故事!
收藏

發佈 評論

Some HTML is okay.