博客 / 詳情

返回

國產開源 | ClkLog 埋點與用户行為分析一體化解決方案

在數字化成為企業核心競爭力的時代,自建埋點系統與用户行為分析平台已逐漸從“選配項”變成“基礎設施”。相比傳統 SaaS 分析工具,可私有化部署、可無限擴展的開源方案越來越受到企業青睞。

ClkLog作為國產開源產品,為企業提供了一套從數據採集、存儲、分析到可視化的一體化解決方案,它是真正自主可控、完全開放的產品。

ClkLog既能滿足初創團隊快速搭建埋點系統的輕量需求,也能支撐大型企業構建更專業的用户行為分析體系,兼容跨端採集、事件分析、漏斗分析、用户分羣與畫像等高階運營場景。

本文將從產品價值、核心能力、架構設計、行業場景全方位介紹 ClkLog。

一、  ClkLog核心優勢
1.  完全自主可控:
● 100%源碼交付
● 數據全部落地在企業自己的數據庫
● 可對接自建數倉,實現統一數據資產管理
對政府、金融、運營商等數據合規要求極高的行業非常友好。

2.  可私有化獨立部署:
● 支持私有化、公有化、本地化部署
● 無接入項目數量限制、無數據量限制 

3.  技術架構開放且可擴展
● 支持 ClickHouse / Doris(研發中)
● 事件結構可二次擴展
● 可整合現有業務系統、BI系統或數據中台 

4.  多端SDK完整覆蓋
● Web / H5
● Android / iOS
● 微信小程序
● HarmonyOS(自研鴻蒙SDK)
● uni-app / ReactNative / Flutter 等可接入
覆蓋絕大多數應用形態。 

5.  全鏈路用户行為分析能力
從訪問流量 → 自定義事件 → 用户分羣 → 用户畫像都能在一個平台上完成 

二、ClkLog核心能力
1.全端用户行為埋點採集
● 使用神策開源 SDK + 自研鴻蒙SDK
● 支持自動採集與自定義事件 

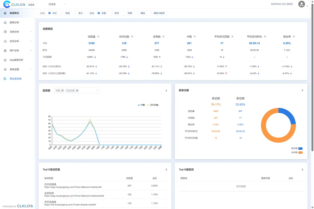
2.基礎訪問分析(社區版起提供)
適合初期搭建埋點系統的團隊,支持:
● PV / UV
● 頁面訪問情況
● 來源渠道分析
● 設備、地域、終端分佈
● 新老訪客
回訪情況幫助企業快速建立數字化運營的基礎監控能力。

3.專業級事件分析(專業版起提供)
適合產品經理、運營團隊進行深度分析:
● 社區版分析能力的加強擴展
● 實時訪問/數據彙總
● 多維自定義事件分析
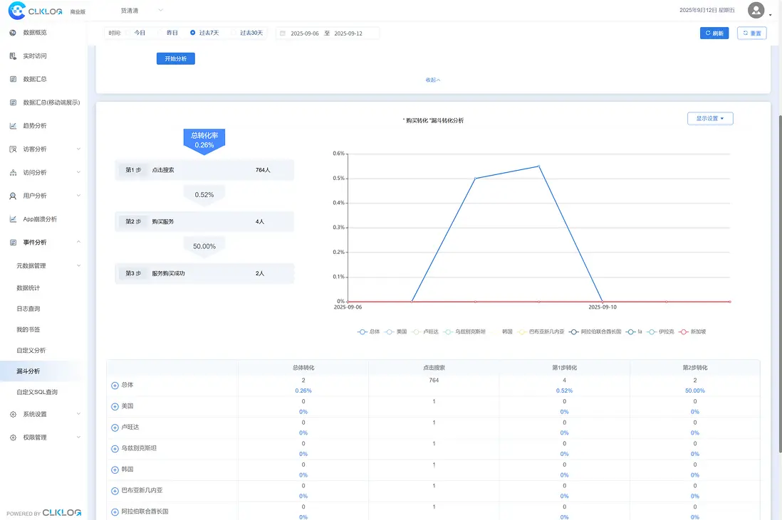
● 自定義漏斗分析
● 基礎版用户畫像
● 用户行為序列分析(研發中)
幫助企業判斷功能效果、運營成效與核心指標變化。

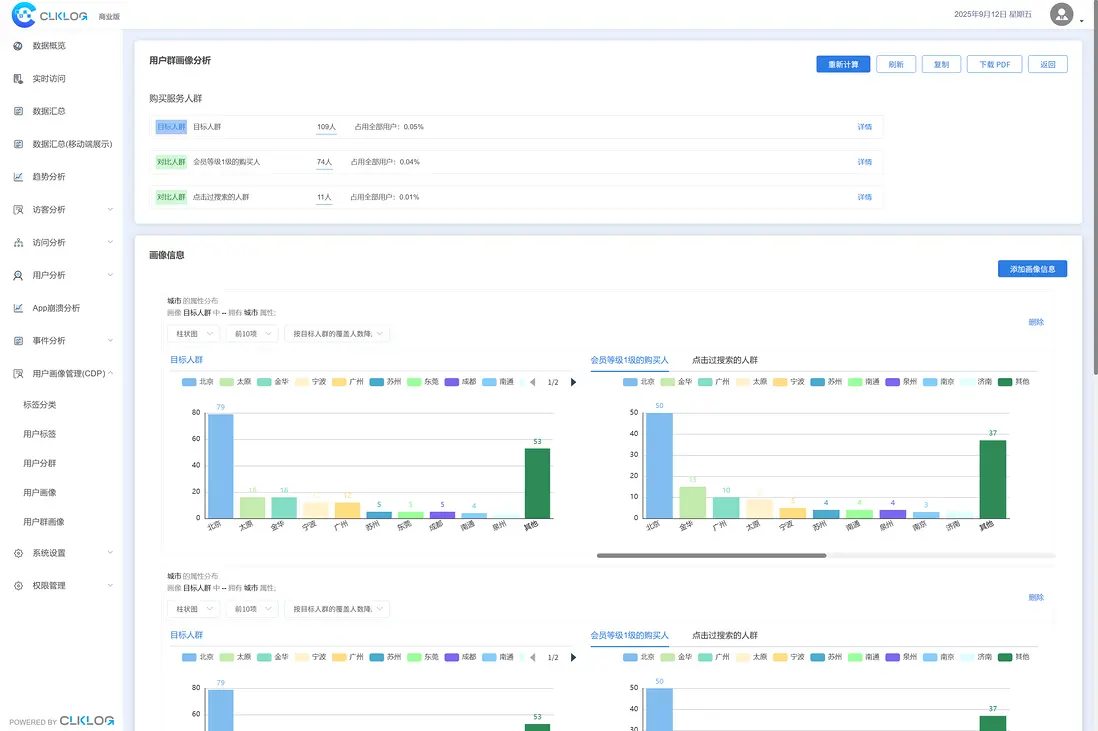
4. 高級用户畫像分析(企業版起提供)
企業往往需要對用户進行更細緻的分層與管理:
● 用户標籤(基於用户屬性/事件/行為序列打標籤)
● 用户分羣
● 用户個人畫像
● 用户羣畫像
● 羣畫像對比
幫助企業沉澱用户資產,實現精準運營、營銷自動化以及更高價值轉化。

5. 埋點與元數據管理
● 項目管理
● 元數據(事件/屬性)管理
● 日誌查詢
適合企業多項目、多終端、多業務線的埋點治理需求。

6.數據管理與權限管理
● 支持企業級訪問安全控制:
● 菜單管理
● 賬號與角色管理
● 項目角色權限配置
適配企業內部多部門協作需求。

三、ClkLog 技術架構

ClkLog 整體架構優勢:
● 採集層:支持主流前端應用用户行為數據採集
● 傳輸隊列:合理利用KafKa分佈式消息系統優勢
● 數據處理層:“校驗->清洗->入庫”全流程自主控制
● 存儲層:支持ClickHouse/Doris(研發中)數據庫
● 可視化層:內置成熟分析模型,開箱即用
ClkLog支持分佈式部署與集羣化服務架構,可實現高可用與水平擴展,同時能夠靈活對接企業現有中台與BI體系,構建統一且可持續演進的數據分析能力。

四、ClkLog可以用於哪些場景?
1.ClkLog在以下行業均有落地案例:
● 金融/銀行/保險/法律
● 大型媒體/教育
● 醫療/藥企/汽車
● 內容平台/直播平台
● 遊戲/物流/工業製造 

2.ClkLog典型業務場景包括:
● 產品功能優化(提升功能使用率、體驗與業務指標)
● 用户運營分析(提升轉化、留存、付費與粘性)
● 內部系統規範審核(適用於B端後台、企業內部平台、政企系統) 

五、開始使用ClkLog
您可以根據業務與功能需求選擇ClkLog版本:
社區版(AGPL3.0/商業授權): 初級自建入門,實現基礎訪問分析
專業版(商業授權):需要事件分析與多維運營數據的團隊
企業版(商業授權):需要用户資產沉澱與精細化運營能力

您可以在官網clklog.com獲得源碼、技術文檔、Demo體驗、產品介紹等。

user avatar
0 位用戶收藏了這個故事!

發佈 評論

Some HTML is okay.