Stories

Detail Return Return

一套平台管理上千構件:Gitee DevSecOps 如何用 CBB 重塑軍工研發範式? - Stories Detail

在軍工軟件逐步邁向智能化、規範化和集約化的過程中,行業正在經歷一場深刻的「研發範式革命」。隨着項目體量不斷膨脹、系統複雜度持續上升,傳統的研發方式正在遭遇效率、質量與協作的三重瓶頸。

CBB(Common Building Block,通用構件庫)作為一種模塊化、標準化、可複用的研發方式,已成為解決行業共性難題的關鍵抓手。Gitee DevSecOps 平台立足國產化、自主可控的研發生態,結合在協同開發、持續交付、安全合規等方面的深厚能力,打造出一套以 CBB 為核心的軟件資產化管理與智能協作解決方案,助力軍工行業邁向高效、安全、智能的研發新範式。

背景挑戰:軍工行業研發範式亟待升級

軍工軟件系統規模日益龐大、架構高度複雜,傳統項目制開發模式在實際交付中暴露出多重問題:

  • 知識資產分散、模塊複用率低。由於軍工項目通常由多個單位聯合承擔,開發資源呈“煙囱式”分佈,技術標準與接口規範不統一,導致通用模塊重複開發,資源浪費嚴重,系統集成風險增加。
  • 協作流程複雜、成本管理困難。跨單位協作缺乏統一的版本與變更管理機制,協作邊界模糊,審批流程冗長,項目同步性差,嚴重影響整體交付效率。
  • 模塊缺乏可追溯治理。代碼資產雜亂、依賴鏈條缺失、缺乏全生命週期治理能力,問題難以定位與修復,影響合規安全。

在新一輪信息化升級背景下,軍工行業迫切需要一種標準化、模塊化、智能化的研發範式,以實現從“項目驅動”向“平台驅動”的體系化躍遷。

CBB理念:標準化複用的研發引擎

CBB 是支撐這一範式變革的核心支點。它指的是在多個系統或項目中可被複用、具備標準接口、實現特定功能的模塊資產,可以是底層技術組件、業務功能模板,也可以是系統架構能力或工具鏈能力。

CBB 的本質,是一種「能力沉澱 + 模塊化複用」的研發理念。通過對通用能力的識別、封裝與標準化治理,企業可以將分散的技術資產轉化為可複用的組織能力,實現研發效率和產品質量的“雙提升”。

與傳統的二方庫或內部共享代碼不同,CBB 更強調以下三點:

  • 全生命週期治理:涵蓋構件的識別、規劃、開發、發佈、複用、度量、優化等完整流程,支持模塊長期演進;
  • 跨項目複用機制:具備通用性與可集成性,支持快速集成至不同項目系統,降低重複開發;
  • 資產化運營視角:每一個模塊都是可視、可追蹤、可量化的技術資產,服務於組織級別的效能提升和資源決策。

高價值 CBB 構件通常具備廣泛適用性、關鍵業務支撐力或替代成本高等特徵。通過科學的識別與度量機制,組織可逐步構建專屬的 CBB 能力圖譜,讓「構件即資產」的理念真正落地。

平台實踐:Gitee DevSecOps 推動 CBB 落地

Gitee DevSecOps 提供了覆蓋構件管理全流程的平台能力,助力軍工行業實現構件模塊化、資產化、可持續複用的研發模式:

“1+N” 構件管理架構

通過「一箇中央空間 + 多個項目空間」的模式,平台統一管理所有通用構件的上架、版本控制、審批與複用行為,同時允許各項目空間將沉澱的能力模塊化並納入管理體系,構建組織級能力圖譜。

image.png

標準化模塊生命週期

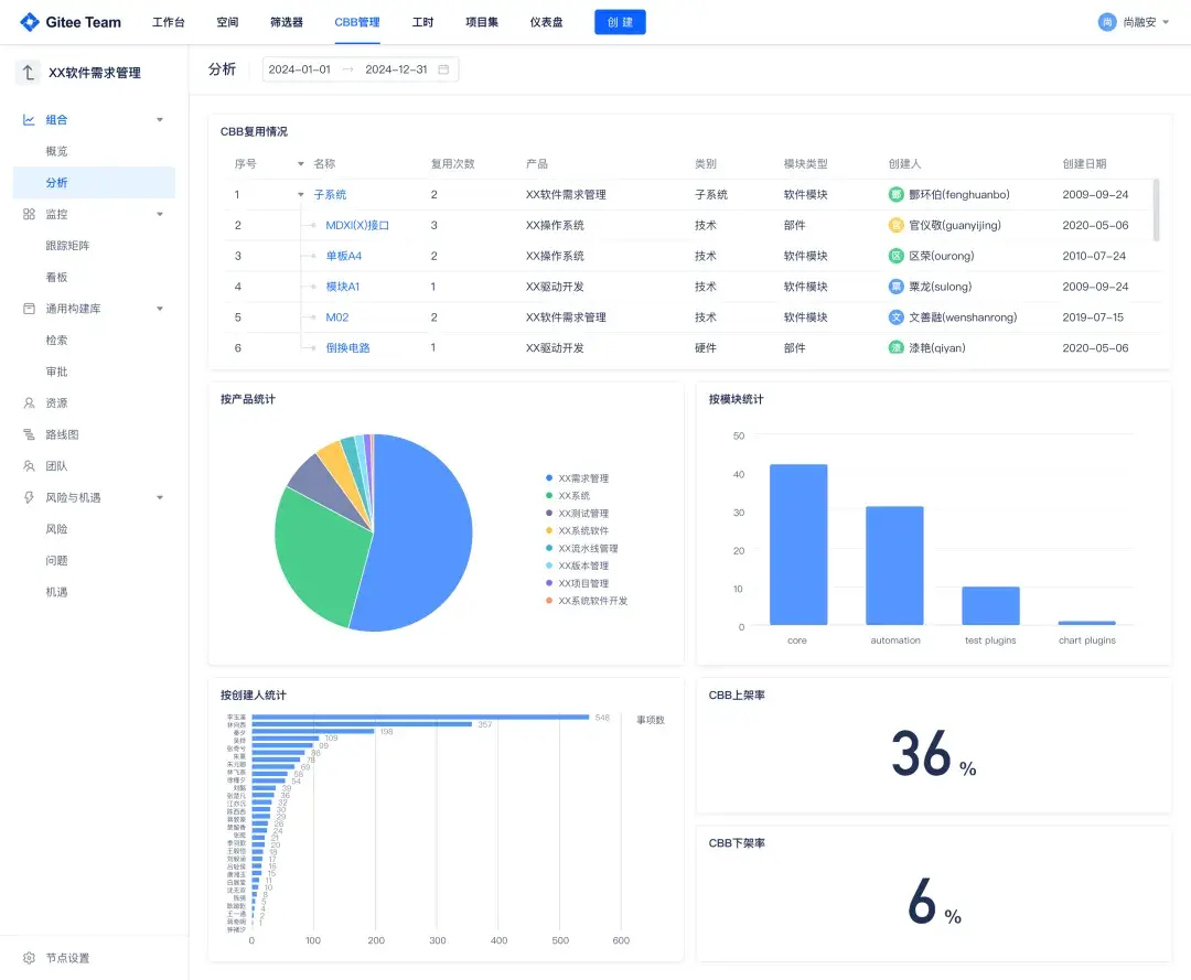
平台支持構件從立項、開發、審核、上架、複用到下架的完整生命週期管理,並結合標籤體系實現模塊的多維度歸類與治理,讓組織資產「看得見、管得住、用得好」。

靈活高效的複用機制

模塊一經上架,即可被其他項目便捷引用,系統自動處理依賴鏈、審批流與引用追蹤。構件複用全程可視化展示,管理者可實時掌握模塊覆蓋率與流通路徑。

實踐效果顯著提升

在某軍工大型系統模擬演練中,通過將多個團隊重複開發的協議解析模塊整合為統一構件,複用覆蓋 8 個子系統,整體開發成本降低 60%,集成周期從 3 周壓縮至 2 天,極大提升了團隊協同效率與交付一致性。

在實際項目中,Gitee 平台上高價值模塊被複用次數已超 20 次,部分通用功能實現「零開發」複用上線,項目平均上線週期縮短約 30%,CBB 正在成為推動軍工研發從「人力驅動」邁向「資產驅動」的核心路徑。

持續演進:構建智能化模塊管理體系

Gitee DevSecOps 不僅構建了 CBB 管理基礎框架,更不斷推動其智能化演進,幫助組織實現從「可用」到「好用」、從「複用」到「增值」的轉變。

模塊識別與治理機制完善

平台支持從複用頻次、國產化代碼、依賴層級率等多維度對模塊進行評分,輔助企業建立統一的模塊識別機制,有效遴選「值得投資」的 CBB 構件。

數據驅動的度量分析

平台內置構件複用率、覆蓋率等關鍵指標,幫助管理者量化每一個模塊的價值表現,反哺決策與激勵機制建設。

image.png

智能化能力持續增強

  • 構件推薦系統(規劃中):基於項目標籤、依賴關係與團隊行為模型,平台將自動推薦適用模塊;
  • 原生安全合規保障:模塊上線前自動執行靜態代碼掃描、漏洞檢測與合規校驗,確保軟件資產可控、可信;
  • 與 DevSecOps 流水線融合:構件支持自動構建、灰度發佈與變更影響分析,全流程嵌入持續交付體系。

構建軍工研發新範式

CBB 不只是提升研發效率的工具,更是一套重構軟件研發體系的方法論。通過模塊化的方式將通用能力標準化、平台化地沉澱下來,企業可以在多個項目中實現快速複用、統一協作和質量可控,真正做到“讓已有的更好用,讓新做的更規範”

它不僅讓研發效率顯著提升,還帶來了資產價值的持續釋放,減少了重複建設的浪費,提升了跨團隊、跨系統的協同能力。從底層來看,CBB 正在幫助組織構建可積累、可評估、可持續演進的技術能力體系。

Gitee DevSecOps 作為國產一站式研發平台,正通過穩定的平台能力、靈活的模塊管理體系與智能的數據支撐,助力軍工行業構建「構件資產化、研發平台化、協同智能化」的軟件工廠新生態。

Gitee DevSecOps 的現代化研發生態

Gitee DevSecOps 是一站式國產化研發與交付平台,集成了代碼託管(Code)、項目協作(Team)、持續集成(CI)、持續部署(CD)、代碼安全(Scan)、數據洞察(Insight)等多項能力,致力於打造具備全生命週期管控能力的現代軟件工廠。

image.png

平台設計充分考慮軍工等關鍵行業對安全性、可控性、合規性的極高要求,具備以下核心特徵:

  • 國產化適配與私有化部署能力:全面兼容國產操作系統與基礎設施,支持靈活部署於內網環境,保障數據主權;
  • 全流程 DevSecOps 管控體系:代碼從提交、審核、構建、掃描、部署到發佈全流程可視、可追溯、安全可控;
  • 模塊化產品結構:各能力模塊(如 Code、Team、Repo、Pipe、Scan、Insight等)可靈活組合、漸進集成,適配多樣化團隊與流程要求;
  • 深度可觀測與度量體系:內置研發效能度量與數據洞察引擎,支撐管理者宏觀掌控項目態勢與交付健康度。

image.png

在多個國家級重大項目與軍工單位落地實踐中,Gitee DevSecOps 已成為構建「自主、可控、高效、安全」的軟件工程體系的重要基石。

Add a new Comments

Some HTML is okay.