博客 / 詳情

返回

10分鐘配置出常用的數據可視化混合圖圖表(柱線、多Y軸混合)

在數據可視化領域,混合圖圖表是常見的圖表,可以多維度的展示覆雜數據關係。通過整合柱狀圖和折線圖的互補優勢,或通過多維度Y軸實現多指標對比,混合圖表能夠直觀呈現數據背後的趨勢、差異與關聯,為決策提供有力支撐。
混合圖圖表有很多種類型,其中柱線混合圖、多Y軸混合圖是常見的其中之一。

1. 柱線混合圖

• 核心組合:柱狀圖 + 折線圖
• 特點:柱狀圖展示分類數據的對比(如銷售額、產品類別),折線圖反映趨勢變化(如時間序列數據)。適用場景:需同時強調數據差異與趨勢分析,如“月度銷售目標完成率”中,柱狀圖顯示實際銷售額,折線圖標註目標線。
• 變體:折線+堆疊柱狀圖:展示數據累積效果,如“各部門成本構成”。折線+分組柱狀圖:對比多組數據差異,如“不同區域季度銷售額”。
圖片

2. 多Y軸混合圖

• 核心組合:柱狀圖/折線圖 + 多個Y軸
• 特點:每個數據系列對應獨立Y軸,解決不同量綱或數量級數據的共存問題(如“温度與降水量”)。適用場景:需對比差異懸殊的指標,如“用户增長量(萬級)與轉化率(百分比)”。
圖片

樣式配置

在JVS-智能BI中,提供了這些混合圖圖表組件。今天我詳細説一下具體是如何配置的。
進入到可視化圖表設計中,點擊選擇柱線混合圖
圖片
選擇後點擊【樣式】內的【自定義樣式】。看到大致分為【圖表設置】、【標題設置】、【X軸】、【Y軸】、【目標線】、【圖例設置】、【組件外觀】這幾個大的模塊。今天主要講講圖表獨有的樣式設置。
圖片

圖表設置

點開【配色方案】,可選擇該條形圖組件的主題顏色以及是否開啓漸變。
圖片

圖片
圖形配置,主要是對混合圖的柱狀圖以及折線圖的分別配置。柱狀圖配置主要有柱體樣式、背景、寬度、間距、描邊以及圓角的樣式設置。折線圖的相關配置則主要有折線線條風格、線條樣式、線條寬度、標記點及其樣式、陰影以及顯示面積的樣式設置。以下為具體配置方式。
柱體樣式即不同呈現展示效果,根據不同的選擇給到不同的樣式。
圖片
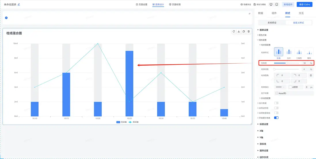
柱體寬即見名知意,即是柱體的寬度調整。值越大則越寬。柱體間距是發生在同組數據裏面的相鄰間距調整。
圖片
柱體圓角即是給柱體的四個邊角設置圓弧,圓弧的弧度取決於設置的圓角大小。柱體圓角越大,則設置的圓弧弧度越圓。
圖片
描邊就是給柱狀圖的每個柱體進行描邊處理,可定義描邊樣式、顏色以及粗細。柱子背景即是未填充的柱子部分背景顏色。
圖片
折線線條風格、線條樣式、線條寬度樣式的話即是對線條方面不同樣子的一個呈現方式,可根據實際選擇自己想要的樣式。其中線條風格可分為折線和曲線,線條樣式有實線虛線等。以下為配置詳情。
圖片

圖片
【標記點】即為折線圖上的每個拐點,可設置標記點形狀,默認形狀為實心圓。可按自己喜好進行調整標記點的形狀和大小。
圖片
【陰影】即是該折線的陰影設置,可調節陰影的x、y軸的偏移量來實現陰影和原折線不重疊。模糊度越大即陰影顯示越不明顯。
圖片
【顯示數據】一般用於你數據集選擇後,字段和維度的展示。打開顯示數據後,可定義數據顯示的文字大小顏色、粗細、斜體、上下邊距。
圖片
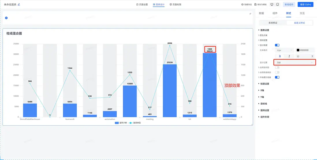
顯示位置可定義顯示數據在每個柱狀的什麼位置,可分為內部居中、頂部、內部頂部、內部底部四種。現在分別展示四種方式最後的效果。
圖片

圖片

圖片

圖片

圖片
啓用迷你圖,即是縮去x和y軸的圖例,讓圖更加清晰放大。直接看下圖展示即可。
圖片
數據縮放即下方會出現一個縮放條,可根據此條自由縮放展示的數據。
圖片
開啓提示信息的話,開啓後當鼠標經過到折線圖上的某一塊兒時,那麼就會顯示出該塊兒的信息提示。
圖片
x軸和y軸設置是一樣的,區別就是一個為橫軸一個為縱軸。這裏描述一下x軸的樣式相關配置,y軸進行類比即可。
我們點開x軸,可以看到軸標籤可設置軸標籤的文字大小、顏色、粗細、斜體等。還可定義其標籤的傾斜角度。
圖片

圖片
顯示軸線即軸標籤和柱狀圖之間的分界線,為讓軸線顯示更加明顯看得更加清晰。這邊使用顯眼顏色並加寬字體大小以供展示效果。
圖片
顯示網格線即是x軸的網格線,勾選後可定義網格線的線條、粗細以及顏色。這裏用顯眼的黑色加以區分,以看到實際效果。
圖片
【目標線】即添加一條目標線,用於用户更方便查看那些數據達成目標。點開目標線,選擇添加目標線。
圖片
添加目標線,需給出目標線名稱、定義目標線種類(可分為自定義、平均值、最大值、最小值)、目標線樣式、顏色、大小。以及目標線顯示內容是數值還是名稱還是名稱+數值,同時亦可設置文本標籤的大小、樣式和顏色。以及文本標籤所處的位置是在線的開始頂部、底部、還是居中或末尾頂部或底部。
圖片

圖片
在線demo:http://bi.bctools.cn
gitee地址:https://gitee.com/software-minister/jvs-bi

user avatar
0 位用戶收藏了這個故事!

發佈 評論

Some HTML is okay.