Stories

Detail Return Return

2025年主流BI工具深度測評:從功能到成本的全方位對比分析 - Stories Detail

2025年4月,Gartner最新報告指出,全球BI市場規模已突破2000億美元,但70%的企業因選型不當導致數據價值利用率不足40%。在這個數據驅動決策的時代,選擇一款合適的BI工具成為企業數字化轉型的關鍵一步。本文將從功能特性、易用性、價格成本和適用場景四個維度,對當前市場上最受關注的8款BI工具進行深度測評,幫助不同類型的用户找到最適合自己的"效率神器"。

FineBI:國產BI的全能選手

FineBI作為帆軟軟件推出的企業級自助式BI平台,近年來在國內市場表現搶眼,連續六年穩居國內BI市場首位。這款工具定位為“企業級自助數據分析平台”,主打零代碼操作與場景化分析能力。通過拖拽式界面,用户可快速完成數據建模、可視化報告製作和交互式分析。產品內置二十餘種垂直行業分析模型,用户可一鍵訓練專屬算法,實現精準的數據分析和預測。
•核心優勢:國產全能選手,連續六年國內BI市場佔有率第一,強大引擎與簡便拖拽操作結合
•功能特性:支持零代碼建模,20+高級圖表類型;智能關聯多數據源並自動推薦關聯關係;預置財務舞弊檢測等垂直模型,20+行業場景化分析模板;全流程協同辦公,支持釘釘/企業微信消息推送與實時審批流。
image.png
•易用性:拖拽式操作便捷,業務人員可獨立完成複雜分析;官方提供詳細操作教程,但功能繁多可能增加查找難度
image.png
•價格成本:提供免費試用版(全功能,2併發限制);商業版需聯繫廠商獲取,按功能點、license等收費;高階AI預測模塊需單獨購買
•適用場景:中大型企業,製造業、零售業、金融行業和互聯網行業;適合有協作需求、注重分析敏捷性和實時性、低代碼開發的企業
產品鏈接:https://www.finebi.com/

Tableau:可視化領域的標杆

Tableau作為BI行業的"老大哥",以其強大的可視化能力和直觀的操作體驗聞名。被Salesforce收購後,Tableau在雲服務方面得到了進一步加強,但也面臨着本土化服務的挑戰。
•核心優勢:可視化能力業界標杆,Hyper引擎與VizQL引擎提供強大數據處理能力,成熟的市場生態
•功能特性:100+可視化圖表類型與交互組件;數據故事化功能,書籤引導數據探索路徑;支持30+數據源類型,包括JDBC、SAS、SPSS等國際格式
image.png
•易用性:拖拽式操作簡單,適合新手入門;官方線上文檔詳細度與閲讀體驗一般,但網絡資源豐富;界面風格略顯傳統,佈局調整不夠友好
•價格成本:分為Tableau 基礎套餐、Tableau Enterprise企業套餐、Tableau+ AI 擴展套餐 ,1前兩個套餐價格如下,Tableau+ AI 擴展套餐則需要聯繫銷售按需定價
image.png
•適用場景:全規模企業,諮詢公司製作分析報告、互聯網公司用户行為洞察;適合對可視化效果要求高且有一定預算的用户
產品鏈接:https://www.tableau.com

Power BI:微軟生態的數據分析利器

微軟 Power BI 是 Microsoft Power Platform 的核心組件,作為一款功能強大的商業智能工具,它與 Office 365、Azure 等微軟生態系統深度集成,為用户提供多樣化的使用形態,包括桌面版、雲服務版和本地服務器版,其中桌面版可免費使用,降低了用户入門門檻。
•核心優勢:微軟生態深度集成,強大的數據建模和處理能力,Gartner BI榜常年第一
•功能特性:支持DAX語言實現複雜業務數據處理;30+可視化圖表類型;Excel公式可直接轉為DAX模型,支持PPT嵌入動態圖表;混合現實報表功能,支持3D供應鏈拓撲查看
image.png
•易用性:入門簡單,界面類似Excel易被微軟用户接受;學習門檻較高,尤其是DAX語言學習;官方線上文檔內容分類可能影響閲讀體驗
•價格成本:提供個人免費版,Pro版每月108元/用户,Premium版每月186元/用户,企業版本費用較高
image.png
•適用場景:中大型企業,已深度融入微軟生態的企業;適合需要深層次數據分析、有較高可用預算和專業技術團隊的企業
產品鏈接:https://powerbi.microsoft.com

DataEase:開源世界的輕騎兵

DataEase是一款國內開源的數據可視化分析平台,以"人人可用"為理念,在GitHub上擁有不俗的人氣。這款工具的出現,為中小企業和個人用户提供了一個免費且功能不錯的BI選擇。
•核心優勢:開源免費,輕量化部署,"人人可用"設計理念
image.png
•功能特性:集成AntV與ECharts可視化庫;支持3D可視化與GIS地圖,可拖拽配置複雜場景;支持主流數據庫、Excel文件、API數據源
image.png
•易用性:操作輕便,功能佈局清晰(數據源->數據集->儀表板);提供在線文檔、教學視頻和開源社區交流羣
•價格成本:基於GPL-3.0協議開源免費,無許可費用
•適用場景:中小企業,中小團隊快速搭建數據大屏、教育機構教學演示;適合簡單數據分析和可視化需求
產品鏈接:https://www.dataease.cn/

Apache Superset:技術極客的 playground

Apache Superset是一款國外開源的數據探索和可視化平台,主要面向技術人員,以其強大的擴展性和靈活性受到技術驅動型團隊的青睞。
• 核心優勢:高度定製化,強大的SQL編輯能力,支持大數據分析場景
• 功能特性:支持CTE語法、跨庫查詢、查詢版本回滾的SQL編輯器;可集成D3.js自定義圖表;支持Druid、Kylin等OLAP引擎,適合億級數據秒查
image.png
• 易用性:偏向技術人員,需SQL編輯能力;官方提供文檔但界面交互老舊;無技術基礎及英語能力較弱人羣不適用
• 價格成本:開源免費,但部署和維護需專業技術人員,存在隱性成本
• 適用場景:技術驅動型團隊,大數據分析場景;適合有專業技術團隊、需要處理大量數據的企業
產品鏈接:https://superset.apache.org/

Metabase:業務人員的數據分析助手

Metabase是另一款國外開源BI工具,與Superset不同,它更注重業務人員的使用體驗,旨在讓非技術人員也能輕鬆進行數據分析。
• 核心優勢:非技術人員友好,支持自然語言查詢,易於嵌入其他系統
• 功能特性:提供創建問題(簡單/自定義/原生查詢)、瀏覽數據、儀表盤管理功能;支持嵌入式分析,API可直接嵌入OA、CRM系統
圖片
 • 易用性:操作體驗友好,非技術人員可通過自然語言生成SQL;安裝簡單(java -jar啓動);初次使用可能對功能佈局和設置感到困惑,漢化翻譯不夠準確
• 價格成本:提供開源免費版本和商業版本;開源版本可滿足基本需求
圖片
 • 適用場景:初創公司MVP驗證、IT資源匱乏的團隊;適合非技術背景業務人員進行基礎數據分析
產品鏈接:https://www.metabase.com/product/business-intelligence?use_case=bi

Quick BI:阿里雲生態的BI利器

Quick BI是阿里雲旗下的一款BI產品,以SaaS模式為主,也支持本地化部署。作為雲廠商推出的BI工具,Quick BI在雲服務集成方面有着天然的優勢。
image.png
• 核心優勢:阿里雲生態深度集成,SaaS模式部署快速,數據安全性能出色
• 功能特性:支持實時計算引擎,延遲低;自動識別敏感字段,支持字段級權限管控;模板市場提供多行業模板;對阿里雲數據庫有得天獨厚的支持優勢
• 易用性:整體體驗良好,佈局及操作上手快;提供便捷的分享功能和角色工作區;官方教程覆蓋各功能點
• 價格成本:個人版0.1元/年,高級版750元/月(10用户),專業版11666元/月起(50用户)
• 適用場景:阿里雲用户和電商行業數據分析;適合需要快速搭建數據分析平台的企業
產品鏈接:https://www.lydaas.com/quickbi

永洪科技 Z-Suite:全流程數據解決方案

永洪科技 Z-Suite 以 "實時流分析 + 自適應預測" 為核心競爭優勢,其配備的分佈式計算引擎能夠處理每秒百萬級數據點,非常適配物聯網、金融等需要處理實時數據源的場景。同時,該產品支持混合雲部署模式,且能兼容國產數據庫,滿足國內企業的多樣化需求。
image.png
• 核心優勢:全流程數據處理能力,產品線完整,行業解決方案豐富
• 功能特性:提供多種數據源支持、SQL查詢、可視化操作、數據深度分析、MMP數據集市功能;強調"釋放數據價值,人人都是數據分析師"理念
• 易用性:Desktop與X+Viewer配合使用效果好,支持報表上傳與編輯;提供產品操作教程和白皮書
• 價格成本:具體定價需聯繫廠商獲取,預計價格比國際品牌更具競爭力,可能提供靈活訂閲方案
• 適用場景:金融、電信、製造、零售等行業;適合需要全流程數據分析解決方案的中大型企業
產品鏈接:https://www.yonghongtech.com/cp/suite/

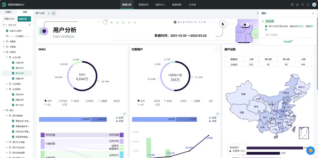
觀遠BI:後起之秀的潛力股

觀遠BI是近些年國內新起的一家BI公司,作為一款集報表和BI一體的工具,它在市場上的表現引起了不少關注。
image.png
• 核心優勢:精細化權限管理,類似Tableau的權限體系,適合大型企業數據安全管控
•功能特性:基本功能完善,用户管理系統分為三種角色,每種角色權限有明確上限
 image.png
• 易用性:操作界面借鑑成熟產品優點並加入創新;提供較為全面的在線文檔;產品相對較新,細節處理有提升空間
• 價格成本:具體定價需聯繫廠商獲取,預計價格比國際品牌更具競爭力,可能提供靈活訂閲方案
• 適用場景:各種規模企業,尤其是需要精細化權限管理的組織;產品穩定性和細節處理有待完善
產品鏈接:https://www.guandata.com/abi

助睿BI:新興全能型BI工具

助睿BI是一款新興的全能型BI工具,以多源數據整合和AI智能分析為核心特色,支持對話式分析+傳統分析雙模式快速實現從數據到可視化、洞察分析和決策,旨在為各類型企業提供高效、易用的數據分析解決方案。
image.png
• 核心優勢:多源數據整合能力強,AI智能分析降低技術門檻,全流程可視化操作
• 功能特性:支持MySQL/Oracle等20+數據源接入;Text2SQL自然語言查詢功能;多表關聯建模;拖拽式圖表生成;智能圖表推薦功能;內置行業模板,點擊即用。
image.png
• 易用性:零代碼操作界面,業務人員無需SQL基礎;平均上手時間<2小時
image.png
• 價格成本:全面免費開放
• 適用場景:中小企業數據分析,跨部門數據協作,實時業務監控
產品鏈接:https://www.zhurui.com/

綜合對比與選型建議

經過對以上8款BI工具的詳細測評,我們可以看出每款工具都有其獨特的優勢和適用場景。為了幫助讀者更好地做出選擇,下面我們將從不同用户類型的角度給出具體的選型建議。

  1. 大型企業選型建議
    • FineBI:本地化支持、行業模板豐富,協同辦公能力強,適合需要全方位BI解決方案的企業
    • Tableau:可視化能力和數據分析深度突出,適合對數據探索和展示有高要求的企業
    • Power BI:微軟生態深度集成,建模能力強,適合已使用微軟產品體系的企業
  2. 中小企業選型建議
    • DataEase:開源免費,輕量化部署,操作簡單,滿足基本數據分析需求
    • Metabase:自然語言查詢功能強大,非技術人員友好,易於嵌入其他系統
    • Quick BI高級版:SaaS模式降低IT維護成本,功能較為全面,預算允許時可考慮
    • 助睿BI:2025年9月22日起全面免費開放,支持多源數據整合與AI智能分析
  3. 技術驅動型團隊選型建議
    • Apache Superset:高度定製化,支持大數據分析場景,適合有技術能力進行深度定製的團隊
    • Metabase:注重業務人員使用體驗,快速上手,適合需要快速驗證業務模型的初創公司

最後,無論選擇哪款BI工具,都需要記住一點:工具本身只是輔助,真正重要的是如何利用數據驅動決策,提升業務價值。希望本文的測評能夠幫助你找到最適合自己的BI工具,讓數據真正成為企業發展的引擎。

Add a new Comments

Some HTML is okay.