博客 / 詳情

返回

當系統遭遇突襲?智能IT應急平台上演“教科書級救援”

在數字化業務高度依賴 IT 系統支撐的背景下,近期,因消息隊列積壓、資源過載、消費者處理能力不足等 IT 系統突發故障導致的業務中斷事件頻發,不僅造成直接經濟損失,更嚴重衝擊企業服務口碑與用户信任。
2023 年,中國某知名商業銀行部分網點及線上渠道突發系統故障:因通訊異常導致交易鏈路阻塞,全國多地線下網點出現取款業務中斷、開户功能受限等問題,線上轉賬接口響應失敗率飆升至 35%。這一故障直接影響數百萬客户的日常金融操作,銀行客服熱線排隊時長超 1 小時,部分網點工作人員在大雪天無奈勸離等待客户。運維團隊緊急啓動跨部門協同處置,歷經 3.5 小時才完成系統修復並逐步恢復業務,此次中斷直接造成業務損失超 600 萬元,當日客户投訴量環比激增 210%。
2024 年 2 月 20 日凌晨 3 時,國內某知名物流科技服務商的運單管理系統陷入癱瘓:因運單消息生產速度遠超消費能力,且應用副本數僅配置 2 個、消費者處理線程不足,系統核心接口響應超時突破 3000ms。故障導致全國 500 餘個物流網點無法同步運單數據,貨物分揀作業全面停滯,近 200 萬件包裹中轉時效受影響,業務恢復耗時超 7 小時,間接引發合作商家物流賠付成本增加超 500 萬元。

深夜驚魂:三重故障連環暴擊業務系統

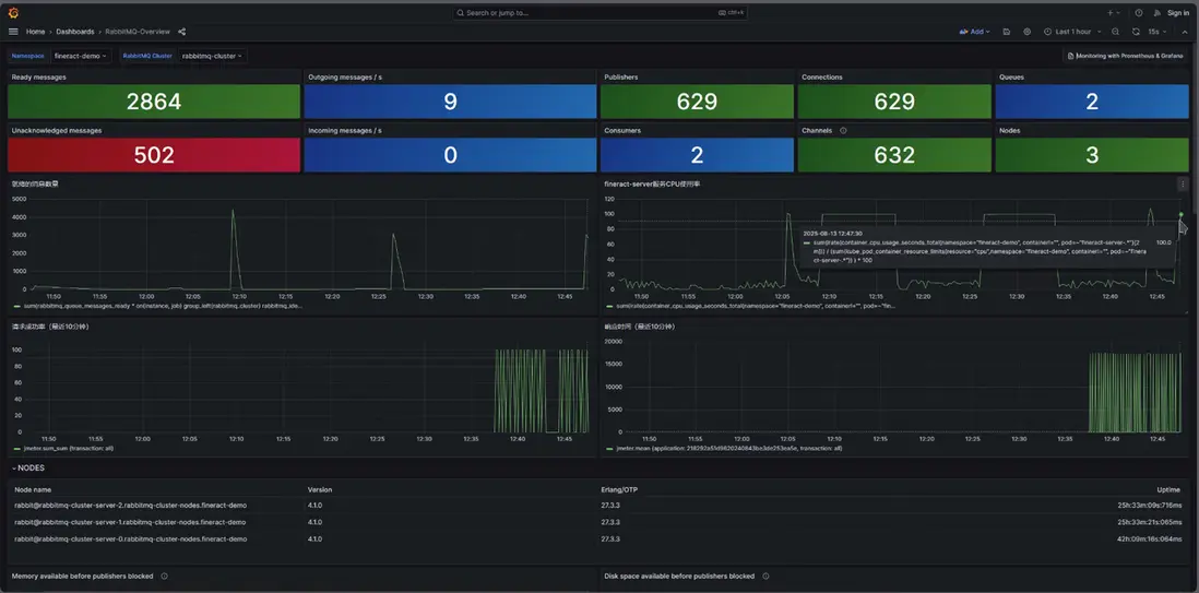
“消息隊列積壓2萬+條、CPU飆升至100%、接口響應超時2000ms”——當監控大屏跳出刺眼告警,多數運維團隊可能陷入慌亂。
近日同創IStorM ITEMS智能IT應急平台卻上演了一場教科書級的救援,從系統瀕臨崩潰到滿血復活僅用小於10分鐘,遠低於預設的16分鐘RTO目標。
圖片
從“被動救火”到“主動免疫”:智能應急四步戰法
面對紅方模擬的“混沌攻擊”,IT應急平台通過“評估-排查-決策-處置”全流程自動化,展現出超越人工的應急響應能力:

  1. 30秒鎖定風險邊界
    告警觸發瞬間,系統自動生成可視化拓撲圖,標註受影響的MQ集羣、應用節點及業務鏈路,同步輸出影響評估報告:“核心交易接口響應延遲,波及支付、訂單模塊,事件等級P1”。
    圖片
  2. 5分鐘定位故障
    整合監控數據與日誌分析:
  3. MQ消息積壓峯值7.6萬條
  4. 應用副本數3個,消費者數量不足
  5. CPU持續滿負荷運行
    智能診斷引擎快速定位元兇:“消息生產速度遠超消費能力,導致系統雪崩”。
    圖片
  6. 1分鐘匹配最優方案
    基於2000+歷史故障案例知識庫,平台自動匹配解決方案:
    “擴容應用副本至8個,提升消費者併發處理能力”
    方案附帶執行步驟、風險提示及過往成功案例。
  7. 5分鐘執行救援指令
  8. 自動生成K8s擴容工單,審批流一鍵通過
  9. 調用Scale接口將副本數從3→9,實時監控資源調度
  10. 拓撲圖動態更新:消費者數量從3→27,消息積壓量以每分鐘1萬條的速度下降
    數據見證:從崩潰邊緣到指標歸一
  11. MQ消息積壓:76000條→0(12分鐘清零)
  12. CPU使用率:100%→18%
  13. 接口響應時間:2000ms→180ms
    整個過程無需人工編寫命令,平台全程自動化處置,驗證了“故障注入→智能診斷→自動恢復”的閉環能力。
    圖片
    不止於“救急”:構建系統級韌性免疫系統

這場演練揭示了智能應急平台的核心價值——它不僅是“故障滅火器”,更是系統的“智能免疫系統”:

  • 事前:通過混沌演練提前暴露隱患(如本次發現的“消費者配置不足”)
  • 事中:全流程智能化、自動化縮短MTTR,降低人工依賴
  • 事後:自動沉澱案例至知識庫,持續優化決策模型

當業務系統面臨未知風險,當故障突襲防不勝防,智能應急平台正成為企業數字化轉型的“幕後守護者”——讓系統更穩定,讓運維更從容。

user avatar guizimo 頭像 weirdo_5f6c401c6cc86 頭像 pugongyingxiangyanghua 頭像 waweb 頭像 frontoldman 頭像 user_ze46ouik 頭像 liujunqi 頭像 moziyu 頭像 huashenjianlingshouhuni 頭像 y_lucky 頭像 notrynosuccess 頭像 ni_5e1946a1c2171 頭像
19 位用戶收藏了這個故事!

發佈 評論

Some HTML is okay.