(【Docker項目實戰】使用Docker部署Dockpeek容器端口映射檢查工具)

一、Dockpeek介紹

1.1 Dockpeek 簡介

Dockpeek是一個輕量級儀表板,用於瀏覽本地或遠程暴露的 Docker 容器端口,支持通過 socket-proxy 一鍵訪問多個主機上的容器服務。

1.2 主要特點

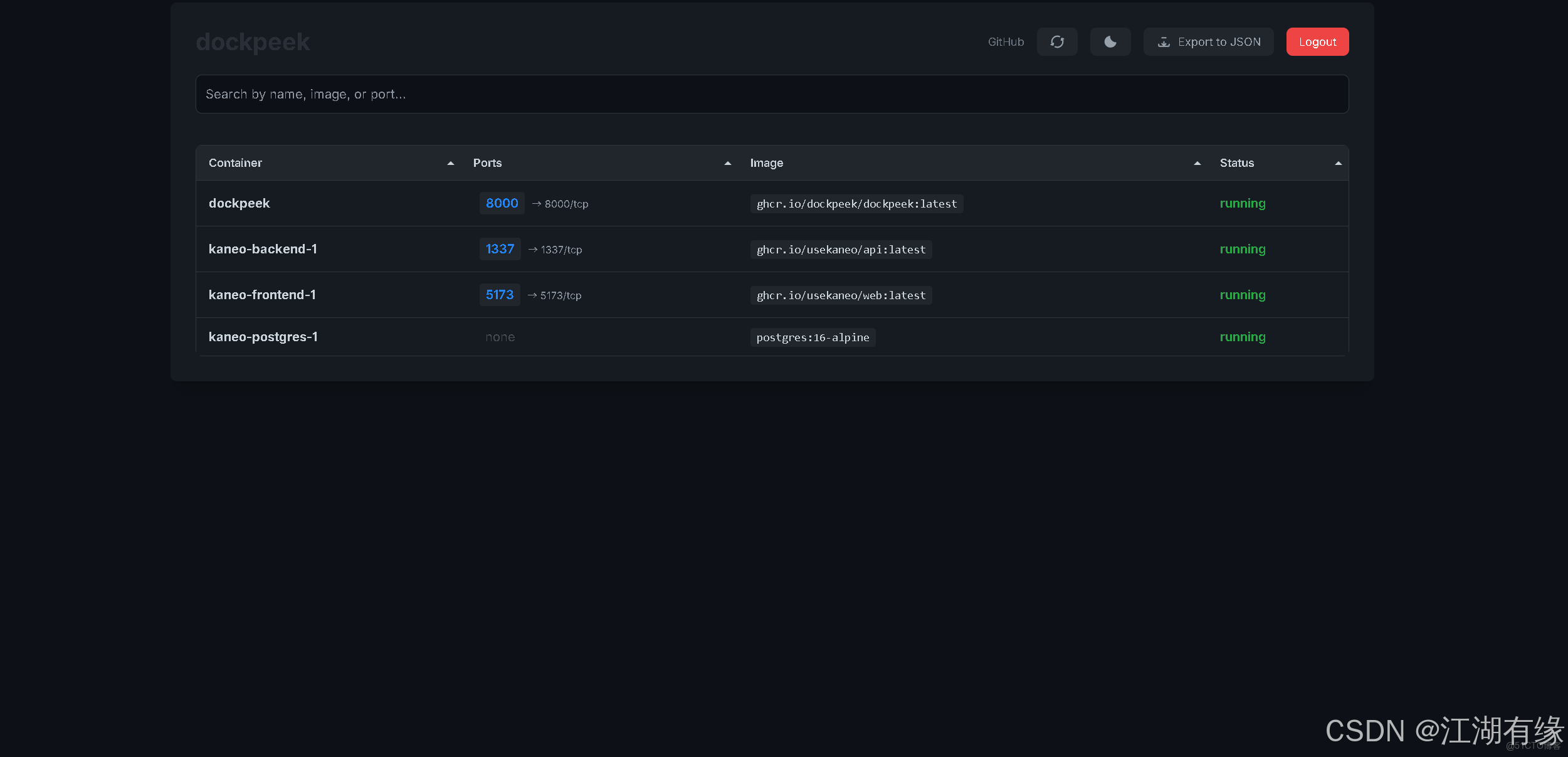
  1. 端口映射 — 在簡潔的界面中查看運行中容器的暴露端口。
  2. 可點擊訪問 — 直接通過鏈接打開容器中運行的服務。
  3. 多Docker套接字支持 — 集中管理多個 Docker 套接字連接。
  4. 無需配置 — 自動發現並展示連接套接字中的所有容器。

二、本次實踐規劃

2.1 本地環境規劃

本次實踐為個人測試環境,操作系統版本為Ubuntu 22.04.1。

hostname IP地址 操作系統版本 Docker版本 部署項目
jeven01 192.168.3.88 Ubuntu 22.04.1 LTS 27.1.1 Dockpeek

2.2 本次實踐介紹

1.本次實踐部署環境為個人測試環境,生產環境請謹慎; 2.在Docker環境下部署Dockpeek容器端口映射檢查工具。

三、本地環境檢查

3.1 檢查Docker服務狀態

檢查Docker服務是否正常運行,確保Docker正常運行。

root@jeven01:~#  systemctl status docker
● docker.service - Docker Application Container Engine
     Loaded: loaded (/lib/systemd/system/docker.service; enabled; vendor preset: enabled)
     Active: active (running) since Wed 2025-07-02 14:16:57 UTC; 21h ago
TriggeredBy: ● docker.socket
       Docs: https://docs.docker.com
   Main PID: 878 (dockerd)
      Tasks: 28
     Memory: 1.2G
        CPU: 1min 50.356s
     CGroup: /system.slice/docker.service
             ├─  878 /usr/bin/dockerd -H fd:// --containerd=/run/containerd/containerd.sock

3.2 檢查Docker版本

檢查Docker版本

root@jeven01:~# docker -v
Docker version 27.1.1, build 6312585

3.3 檢查docker compose 版本

檢查Docker compose版本,確保2.0以上版本。

root@jeven01:~# docker compose version
Docker Compose version v2.19.1

四、拉取Dockpeek鏡像

拉取Dockpeek容器鏡像,如下所示:

docker pull  ghcr.io/dockpeek/dockpeek:latest

在這裏插入圖片描述

五、部署Dockpeek服務

5.1 創建部署目錄

  • 創建部署目錄
mkdir -p /data/dockpeek  &&  cd /data/dockpeek

5.2 編輯部署文件

docker-cli方式部署,可採納開以下命令:

docker run -d \
   --restart always \
   --name dockpeek \
   -p 8000:8000 \
   -v /var/run/docker.sock:/var/run/docker.sock \
   -e SECRET_KEY=my_secret_key \
   -e USERNAME=admin \
   -e PASSWORD=admin \
   ghcr.io/dockpeek/dockpeek:latest

在部署目錄下,創建docker-compose.yaml文件,如下所示:

vim docker-compose.yaml
      
services:
  dockpeek:
    image: ghcr.io/dockpeek/dockpeek:latest
    container_name: dockpeek
    restart: always
    ports:
      - "8000:8000"
    volumes:
      - /var/run/docker.sock:/var/run/docker.sock
    environment:
      - SECRET_KEY=my_secret_key
      - USERNAME=admin
      - PASSWORD=admin


環境變量名 示例值 説明
SECRET_KEY my_secret_key 用於應用的安全密鑰,確保會話和令牌等數據的安全性。建議使用強隨機字符串。
USERNAME admin 登錄 Dockpeek 儀表板的認證用户名。
PASSWORD admin 登錄 Dockpeek 儀表板的認證密碼。建議部署時更改為更安全的密碼以防止未授權訪問。

5.3 創建Dockpeek容器

執行以下命令,創建Dockpeek容器。

docker compose up -d

在這裏插入圖片描述

5.4 查看Dockpeek容器狀態

檢查Dockpeek容器運行狀態,確保Dockpeek容器正常啓動。

root@jeven01:/data/dockpeek#  docker compose ps
NAME       IMAGE                              COMMAND           SERVICE    CREATED          STATUS          PORTS
dockpeek   ghcr.io/dockpeek/dockpeek:latest   "python app.py"   dockpeek   17 minutes ago   Up 17 minutes   0.0.0.0:8000->8000/tcp, [::]:8000->8000/tcp

5.5 查看Dockpeek容器日誌

檢查Dockpeek容器運行日誌,確保Dockpeek服務正常運行。

docker compose logs

在這裏插入圖片描述

六、訪問Dockpeek服務

瀏覽器地址: http://<個人的服務器IP>:8000,訪問Dockpeek的初始頁。如果無法訪問,請確保宿主機的防火牆已關閉或已放行相關端口,對於雲服務器還需配置相應的安全組規則。

在這裏插入圖片描述

第一次進入Dockpeek登錄頁,使用默認賬號密碼admin/admin進行登錄。

在這裏插入圖片描述

七、總結

通過本次實戰部署 Dockpeek,我們掌握瞭如何利用 Docker 快速搭建一個輕量級的容器端口查看與訪問工具。Dockpeek 的一鍵訪問和多套接字支持特性極大提升了管理多個 Docker 主機時的效率。結合環境變量的安全配置,也為本地或遠程訪問提供了基礎保障,是運維和開發人員排查容器服務暴露狀態的理想選擇。